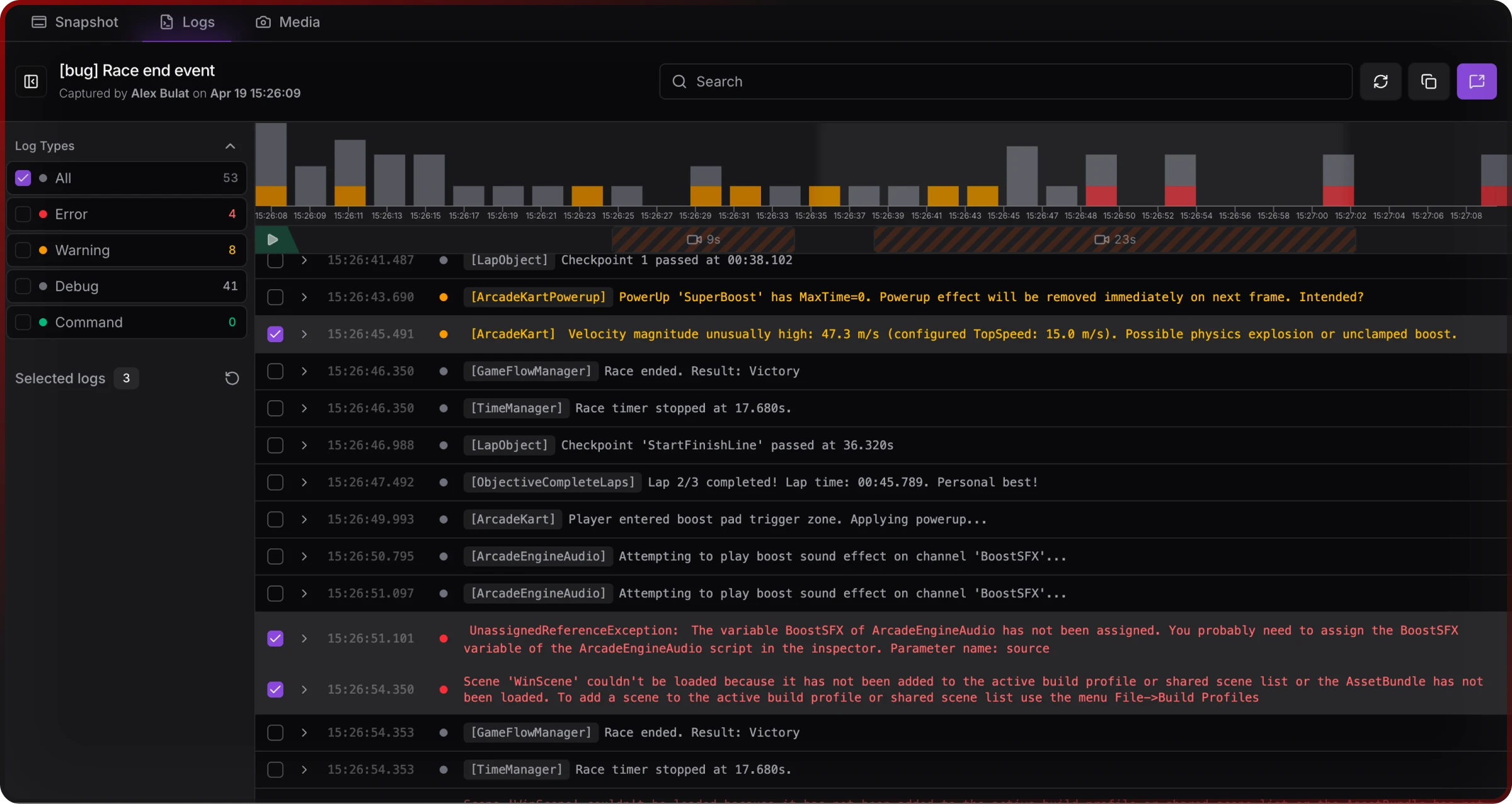
Logs Viewer
The logs viewer provides a clean, fast interface for analyzing logs from your Unity snapshot sessions. Filter, search, expand stacktraces, and share the important parts with your team through an intuitive table-based interface.

Opening the logs viewer
To access the logs viewer, navigate to your project dashboard, click on a snapshot session from the snapshots list, and select the "Logs" tab to view all captured logs. The logs viewer loads all logs from the selected snapshot session, displaying them in chronological order.
Log types and display
The logs viewer supports five different types of logs, each with distinct visual styling:
Debug Logs appear in white/gray text and contain general debugging information from Unity Debug.Log() output.
Warning Logs display in yellow text and show warning messages and potential issues from Unity Debug.LogWarning() output.
Error Logs appear in red text and contain error messages and exceptions from Unity Debug.LogError() output.
Exception Logs also display in red text and provide detailed exception information with stacktraces from Unity exception handling.
Command Logs show in green text and represent Jahro-specific commands and actions from the internal Jahro system.
Each log entry displays a precise timestamp when the log was captured (HH:mm:ss.SSS format), the actual log content, a visual indicator of log type, a duplicate counter for repeated identical logs, and a selection checkbox for multi-select operations.
Filter logs
Log type filtering
Use the sidebar filter panel to show/hide specific log types. Click the Filter button in the top toolbar, expand the "Log Type" section in the sidebar, and check/uncheck log types to filter. You can toggle Debug (general debugging information), Warning (warning messages), Error (error messages and exceptions), and Command (Jahro system commands).
Search
Search through log messages using the search bar. Click in the Search field in the top toolbar, type your search query, and results update in real-time as you type. The search works across all log types and messages, is case-insensitive, searches within log messages (not timestamps), and you can clear the search to show all logs again.
View stacktraces
For error and exception logs that contain stacktrace information, click on any error/exception log row to expand it. The stacktrace appears below the log message, showing the complete call stack when the error occurred. Click the row again to collapse the stacktrace.
Stacktraces are formatted with proper indentation, show file names and line numbers, display the complete error propagation path, and use monospace font for easy reading.
Select and manage logs
Multi-selection
Select multiple logs for batch operations by clicking checkboxes next to specific logs, performing bulk operations on selected logs, seeing how many logs are selected in the sidebar, and clicking "Reset" to clear all selections.
Copy logs
Copy selected logs to clipboard by selecting logs using checkboxes, clicking the "Copy" button in the toolbar, using keyboard shortcuts (Ctrl+C on Windows or ⌘+C on Mac), and getting formatted output with timestamps and proper formatting.

Copy Format:
[2024-01-15 14:30:25.123] [ERROR] NullReferenceException: Object reference not set
at PlayerController.Update() (at Assets/Scripts/PlayerController.cs:45)
at UnityEngine.Component.SendMessage()
Share logs
Share logs with your team members through email. For selected logs, select specific logs you want to share, click "Share" button in the toolbar, choose "Selected" tab in the share panel, add team member emails using the email selector, add a custom message (optional), and click "Share X Selected Logs".
For all logs, click "Share" button without selecting specific logs, choose "All" tab in the share panel, copy the session link to share directly, or add team member emails to send via email.

When sharing, the following context is automatically included: Unity version used, project version/build number, target platform (Windows, Mac, Android, etc.), device name that captured the logs, team member who created the snapshot, and timestamp when the snapshot was captured.
Next Steps
Explore more web console features:
- Screenshots Viewer - View captured screenshots from the same session
- Snapshots Overview - Learn more about snapshot sessions
- Team Management - Manage team access and permissions
For Unity integration, check out Unity Logs for in-game log viewing and Unity Snapshots for capturing debugging sessions.